bottom (btm) logosu

bottom (btm)

v0.12.3~3 MBAçık Kaynak Linux macOS Windows
Güvenli Açık Kaynak
Resmi Site GitHub

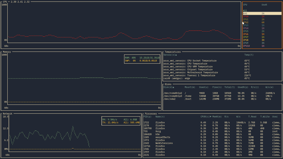
bottom (btm), terminal için geliştirilmiş modern ve özellik açısından zengin bir sistem kaynağı izleme aracıdır. htop’un daha görsel ve işlevsel alternatifi olan btm; CPU, RAM, disk, ağ kullanımını ve işlem listesini anlık olarak gösterir. Özelleştirilebilir widget düzeni, birden fazla grafik türü ve klavye odaklı kullanım sayesinde geliştiriciler ve sistem yöneticileri için vazgeçilmez bir araçtır. Windows, macOS ve Linux’ta ücretsiz çalışır.

Öne Çıkan Özellikler

  • CPU, RAM, disk ve ağ kullanımını anlık gösterim
  • İşlem listesi ve PID yönetimi
  • Özelleştirilebilir widget düzeni
  • Birden fazla grafik türü (zaman serisi, histogram)
  • Klavye odaklı kullanım
  • Düşük kaynak tüketimi
  • Filtre ve sıralama özellikleri
  • Windows, macOS ve Linux desteği
  • Tamamen ücretsiz ve açık kaynak (MIT)
  • Rust ile yazılmış — hızlı ve güvenilir

bottom (btm) nasıl kurulur ve kullanılmaya başlanır?

  1. Cargo ile: cargo install bottom veya paket yöneticinizle (brew, scoop, apt) kurun.
  2. Terminalde btm komutunu çalıştırın.
  3. Üst kısımda CPU, RAM ve ağ grafikleri; altta işlem listesi görünür.
  4. İşlem listesinde / tuşuyla arama yapın.
  5. Bir işlemi seçip d + d ile sonlandırabilirsiniz.

bottom’da özel widget düzeni nasıl ayarlanır?

  1. ~/.config/bottom/bottom.toml yapılandırma dosyasını açın veya oluşturun.
  2. [[row]] ve [[row.child]] blokları ile widget’ları sıraya dizin.
  3. Widget tipleri: cpu, mem, net, proc, disk, temp, battery.
  4. Renk şemasını ve grafik stilini de bu dosyadan özelleştirebilirsiniz.
  5. Değişiklikleri kaydedin ve btm‘i yeniden başlatın.

Alternatifler

ripgrep, bat, fzf

Artılar
  • Grafiksel TUI ile görsel sistem izleme
  • Gerçek zamanlı zaman serisi grafikleri
  • Hafif ve hızlı (Rust)
  • Windows, macOS ve Linux desteği
  • Kurulum gerektirmez, taşınabilir
  • Tamamen ücretsiz ve açık kaynaklı
  • Özelleştirilebilir renk temaları
Eksiler
  • Yalnızca terminalde çalışır
  • Türkçe dil desteği yok
  • Windows'ta sıcaklık sensörü desteği sınırlı
  • Grafiksel arayüze alışkınlar için öğrenme eğrisi

İşletim Sistemi: Windows 10 veya üzeri (64-bit)
RAM: 32 MB
Disk: 10 MB
Diğer: Terminal emülatör veya PowerShell

Değerlendirmeler

Değerlendirme Yaz

İndirme hazırlanıyor...

5

İndirme 5 saniye içinde başlayacak...